【干货】工业机器人常用气缸组成与原理
我们首先讲解下普通气缸的基本组成和原理:
气缸的组成 : 缸体,活塞,密封圈,磁环(有传感器的气缸)
原理 : 压力空气使活塞移动,通过改变进气方向,改变活塞杆的移动方向。
失效形式 : 活塞卡死,不动作;气缸无力,密封圈磨损,漏气。

典型气缸的结构和工作原理
以气动系统中最常使用的单活塞杆双作用气缸为例来说明,气缸典型结构如下图所示。它由缸筒、活塞、活塞杆、前端盖、后端盖及密封件等组成。双作用气缸内部被活塞分成两个腔。有活塞杆腔称为有杆腔,无活塞杆腔称为无杆腔。
当从无杆腔输入压缩空气时,有杆腔排气,气缸两腔的压力差作用在活塞上所形成的力克服阻力负载推动活塞运动,使活塞杆伸出;当有杆腔进气,无杆腔排气时,使活塞杆缩回。若有杆腔和无杆腔交替进气和排气,活塞实现往复直线运动。

普通双作用气缸
1、3-缓冲柱塞,2-活塞 ,4-缸筒 ,5-导向套,6-防尘圈,7-前端盖,8-气口,9-传感器 ,10-活塞杆,11-耐磨环 ,12-密封圈,13-后端盖 ,14-缓冲节流阀

机械接触式无杆气缸的结构和工作原理
机械接触式无杆气缸,其结构如下图3所示。在气缸缸管轴向开有一条槽,活塞与滑块在槽上部移动。为了防止泄漏及防尘需要,在开口部采用聚氨脂密封带和防尘不锈钢带固定在两端缸盖上,活塞架穿过槽,把活塞与滑块连成一体。活塞与滑块连接在一起,带动固定在滑块上的执行机构实现往复运动。
这种气缸的特点是:1) 与普通气缸相比,在同样行程下可缩小1/2安装位置;2) 不需设置防转机构;3) 适用于缸径10~80mm,最大行程在缸径≥40mm时可达7m;4) 速度高,标准型可达0.1~0.5m/s;高速型可达到0.3~3.0m/s。其缺点是:1) 密封性能差,容易产生外 泄漏。在使用三位阀时必须选用中压式;2) 受负载力小,为了增加负载能力,必须增加导向机构。

机械接触式无杆气缸
l-节流阀,2-缓冲柱塞,3-密封带,4-防尘不锈钢带,5-活塞,6-滑块,7-活塞架

磁性无杆气缸的结构和工作原理
活塞通过磁力带动缸体外部的移动体做同步移动,其结构如图4所示。它的工作原理是:在活塞上安装一组高强磁性的永久磁环,磁力线通过薄壁缸筒与套在外面的另一组磁环作用,由于两组磁环磁性相反,具有很强的吸力。当活塞在缸筒内被气压推动时,则在磁力作用下,带动缸筒外的磁环套一起移动。气缸活塞的推力必须与磁环的吸力相适应。

磁性无杆气缸
1-套筒,2-外磁环,3-外磁导板,4-内磁环,5-内磁导板,6-压盖,7-卡环,8-活塞,9-活塞轴,10-缓冲柱塞,11-气缸筒,12-端盖,13-进、排气口

齿轮齿条式摆动气缸的结构和工作原理
齿轮齿条式摆动气缸是通过连接在活塞上的齿条使齿轮回转的一种摆动气缸,其结构原理如下图5所示。活塞仅作往复直线运动,摩擦损失少,齿轮传动的效率较高,此摆动气缸效率可达到95%左右。

齿轮齿条式摆动气缸
1-齿条组件,2-弹簧柱销,3-滑块,4-端盖,5-缸体,6-轴承,7-轴,8-活塞,9-齿轮

叶片式摆动气缸和工作原理
单叶片式摆动气缸的结构原理如图6所示。它是由叶片轴转子(即输出轴)、定子、缸体和前后端盖等部分组成。定子和缸体固定在一起,叶片和转子联在一起。在定子上有两条气路,当左路进气时,右路排气,压缩空气推动叶片带动转子顺时针摆动。反之,作逆时针摆动。
叶片式摆动气缸体积小,重量最轻,但制造精度要求高,密封困难,泄漏是较大,而且动密封接触面积大,密封件的摩擦阻力损失较大,输出效率较低,小于80%。因此,在应用上受到限制,一般只用在安装位置受到限制的场合,如夹具的回转,阀门开闭及工作台转位等。

单叶片式摆动气缸
1-叶片,2-转子,3-定子,4-缸体

气动手爪原理
气动手爪这种执行元件是一种变型气缸。它可以用来抓取物体,实现机械手各种动作。在自动化系统中,气动手爪常应用在搬运、传送工件机构中抓取、拾放物体。
气动手爪有平行开合手指(如图所示)、肘节摆动开合手爪、有两爪、三爪和四爪等类型,其中两爪中有平开式和支点开闭式驱动方式有直线式和旋转式。
气动手爪的开闭一般是通过由气缸活塞产生的往复直线运动带动与手爪相连的曲柄连杆、滚轮或齿轮等机构,驱动各个手爪同步做开、闭运动。

薄膜气缸的结构和工作原理
下图为膜片气缸的工作原理图。膜片有平膜片和盘形膜片两种 一般用夹织物橡胶、钢片或磷青铜片制成,厚度为 5~6mm (有用 1~2mm 厚膜片的)。
下图所示的膜片气缸的功能类似于弹簧复位的活塞式单作用气缸,工作时,膜片在压缩空气作用下推动活塞杆运动。它的优点是:结构简单、紧凑、体积小、重量轻、密封性好、不易漏气、加工简单、成本低、无磨损件、维修方便等,适用于行程短的场合。缺点是行程短,一般不趁过50mm。平膜片的行程更短,约为其直径的1/10。

薄膜气缸
1-缸体,2-膜片 ,3-膜盘,4-活塞杆

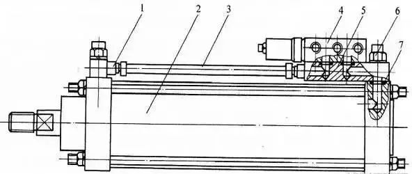
带阀组合气缸的结构和工作原理
带阀气缸是由气缸、换向阀和速度控制阀等组成的一种组合式气动执行元件。如下图所示,它省去了连接管道和管接头,减少了能量损耗,具有结构紧凑,安装方便等优点。带阀气缸的阀有电控、气控、机控和手控等各种控制方式。阀的安装形式有安装在气缸尾部、上部等几种。如下图所示,电磁换向阀安装在气缸的上部,当有电信号时,则电磁阀被切换,输出气压可直接控制气缸动作

带阀组合气缸
1-管接头,2-气缸,3-气管,4-电磁换向阀,5-换向阀底板,6-单向节流阀组合件,7-密封圈。

磁性开关气缸的结构和工作原理
磁性开关气缸是指在气缸的活塞上安装有磁环,在缸筒上直接安装磁性开关,磁性开关用来检测气缸行程的位置,控制气缸往复运动。因此,就不需要在缸筒上安装行程阀或行程开关来检测气缸活塞位置,也不需要在活塞杆上设置挡块。
其工作原理如下图所示。它是在气缸活塞上安装永久磁环,在缸筒外壳上装有舌簧开关。开关内装有舌簧片、保护电路和动作指示灯等,均用树脂塑封在一个盒子内。当装有永久磁铁的活塞运动到舌簧片附近,磁力线通过舌簧片使其磁化,两个簧片被吸引接触,则开关接通。当永久磁铁返回离开时,磁场减弱,两簧片弹开,则开关断开。由于开关的接通或断开,使电磁阀换向,从而实现气缸的往复运动。
磁性开关气缸

1-动作指示灯,2-保护电路,3-开关外壳,4-导线,5-活塞,6-磁环,7-缸筒,8-舌簧开关

时间:2018-11-15 23:31 来源: 转发量:次
声明:本站部分作品是由网友自主投稿和发布、编辑整理上传,对此类作品本站仅提供交流平台,转载的目的在于传递更多信息及用于网络分享,并不代表本站赞同其观点和对其真实性负责,不为其版权负责。如果您发现网站上有侵犯您的知识产权的作品,请与我们取得联系,我们会及时修改或删除。
相关文章:
相关推荐:
网友评论:

















